-
Scan API 600 VUs Load Test: 처리량 포화 분석 리포트이코에코(Eco²) Context/Performance 2025. 12. 29. 20:36





Date: 2025-12-29 19:30~19:40 KST
Test Duration: 270.1s (4m30s)
Result: 33.2% Completion Rate (Throughput Saturation)
Overview
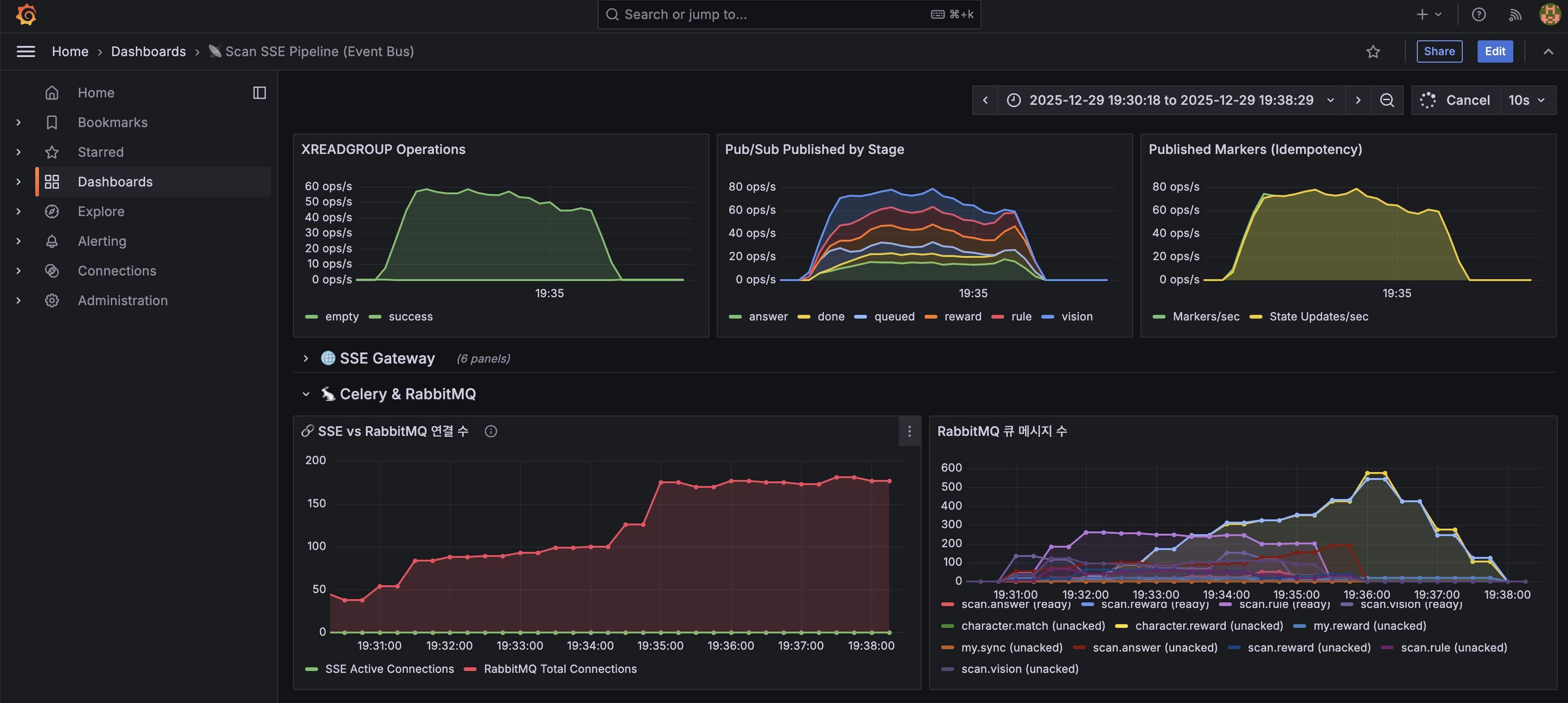
https://snapshots.raintank.io/dashboard/snapshot/AIAkKSCF1y6UbA4URziiwD0bbdLPOvBe
Grafana
If you're seeing this Grafana has failed to load its application files 1. This could be caused by your reverse proxy settings. 2. If you host grafana under subpath make sure your grafana.ini root_url setting includes subpath. If not using a reverse proxy m
snapshots.raintank.io
600 VU 부하 테스트에서 Scan Worker Node CPU 100% 포화가 약 4.5분간 지속되어 33.2% completion rate를 기록합니다.
Connection Pool 이슈와 달리, 처리 용량 한계에 도달했습니다.
Test Results
k6 Summary
Target VUs 600 Scan API Success 2,117 (100%) Completion Rate 574 / 2,117 = 33.2% Throughput 7.84 RPS E2E Latency p95 76.8s Completion Time p95 76.7s Timeline Analysis
┌──────────────────────────────────────────────────────────────────────────┐ │ 600 VU Load Test Timeline │ ├──────────────────────────────────────────────────────────────────────────┤ │ │ │ Node CPU % │ │ 100%│ ┌──────────────────────────┐ │ │ 80%│ ╱ ╲ │ │ 60%│ ╱ ╲ │ │ 40%│ ╱ ╲ │ │ 20%│──────╱ ╲──────────── │ │ └──────────────────────────────────────────────────────────────── │ │ 19:30 19:31 19:32 19:33 19:34 19:35 19:36 19:37 │ │ ├──────── 100% Saturation ────────┤ │ │ │ │ Queue Depth │ │ 800│ ▲ 748 │ │ 600│ ╱────────╲ │ │ 400│ ╱ ╲ │ │ 200│──────╱ ╲──── │ │ └──────────────────────────────────────────────────────────────── │ │ 19:30 19:31 19:32 19:33 19:34 19:35 19:36 19:37 │ └──────────────────────────────────────────────────────────────────────────┘
Prometheus Metrics
노드별 부하 관측
k8s-worker-ai 10.0.1.127 100.0% 🔴 scan-worker k8s-api-scan 10.0.3.219 65.6% ⚠️ scan-api k8s-api-auth 10.0.1.53 42.8% auth-api, ext-authz k8s-ingress-gateway 10.0.1.150 34.8% Istio Ingress k8s-redis-cache 10.0.2.202 23.4% Redis Cache k8s-rabbitmq 10.0.2.148 14.9% RabbitMQ Worker Node (k8s-worker-ai) CPU Timeline
19:31:00 10.1% Normal 19:31:30 81.6% ⚠️ Rising 19:32:00 100.0% 🔴 Saturated 19:32:30 100.0% 🔴 Saturated 19:33:00 100.0% 🔴 Saturated 19:33:30 100.0% 🔴 Saturated 19:34:00 100.0% 🔴 Saturated 19:34:30 100.0% 🔴 Saturated 19:35:00 100.0% 🔴 Saturated 19:35:30 100.0% 🔴 Saturated 19:36:00 96.5% Cooling 19:36:30 25.6% Normal Saturation Duration: 약 4.5분 (19:31:30 ~ 19:36:00)
Worker Pods Scaling
19:28:00 3 676 MB Initial 19:29:00 4 753 MB KEDA scale-up 19:31:30 6 899 MB Peak scale 19:32:00 6 1,140 MB Memory spike 19:32:30 4 633 MB Pods crashed 19:33:00 3 532 MB Stabilized RabbitMQ Queue Depth
19:31:00 288 Filling 19:32:00 624 High 19:34:00 748 Peak 19:35:30 291 Draining Event Router Throughput
19:31:00 20.1 19:32:30 79.8 19:34:00 80.5 (Peak) 19:35:00 58.3 19:36:00 47.3
관측 사항
1. Worker Node CPU 100% 포화
관측: k8s-worker-ai 노드 (2 cores)에서 CPU 100% 상태가 4.5분간 지속 원인: 6개의 scan-worker Pod가 동일 노드에 배치되어 리소스 경합 발생- KEDA가 Queue 증가를 감지하고 3→6 pods 스케일 아웃 성공
- 그러나 모든 Pod가 동일 노드에 배치되어 노드 CPU 포화
- Pod Anti-affinity 미설정으로 분산 배치 실패
2. scan-api 노드 부하 증가
관측: k8s-api-scan 노드 CPU 65.6%까지 상승 (평소 ~10%) 원인: 600 VU 요청을 받아 RabbitMQ로 Task 발행하는 과정에서 부하 발생- scan-api는 API 요청 → RabbitMQ 발행만 담당 (I/O bound)
- 600 VU에서도 100%에 도달하지 않아 현재로서는 병목 아님
- 다만 800+ VU에서는 잠재적 병목 가능성 존재
3. Worker Pod 메모리 급증 후 감소
관측: 19:32:00에 메모리 1,140MB 피크 후 633MB로 급감 원인: OOMKilled 또는 Crash로 인한 Pod 재시작- 6 pods × 100 greenlets = 600개 동시 OpenAI API 호출
- 각 greenlet이 요청/응답 데이터를 메모리에 보유
- 메모리 limit 근접 시 Pod 강제 종료 발생
4. Queue 적체 현상
관측: RabbitMQ에 최대 748개 메시지 적체 (19:34:00) 원인: 처리 속도 < 유입 속도 → 백프레셔 발생- 유입: 7.84 RPS (Scan API)
- 처리: 600 greenlets × (1 / 25초) ≈ 24 tasks/sec (이론적)
- 실제로는 CPU 포화로 greenlet 컨텍스트 스위칭 지연 → 처리량 저하
문제점 분석
Greenlet 동시성 모델의 한계
scan-worker는 Celery + gevent를 사용한다. gevent는 Greenlet 기반의 협력적 멀티태스킹을 제공한다.
┌─────────────────────────────────────────────────────────────┐ │ Greenlet (Green Thread) 특성 │ ├─────────────────────────────────────────────────────────────┤ │ │ │ 장점: │ │ • 경량 (~4-8KB per greenlet vs ~1MB per OS thread) │ │ • 유저 모드 컨텍스트 스위칭 → 오버헤드 최소화 │ │ • I/O-bound 작업에 최적화 (OpenAI API 호출) │ │ │ │ 단점: │ │ • 협력적 스케줄링 → 명시적 yield 필요 │ │ • GIL 영향 → CPU-bound 작업 시 병목 │ │ • 단일 프로세스 내 실행 → 멀티코어 활용 불가 │ │ │ └─────────────────────────────────────────────────────────────┘문제 1: 컨텍스트 스위칭 오버헤드
# 현재 설정 celery worker -P gevent -c 100 # 100 greenlets per worker- 100개의 greenlet이 동시에 OpenAI API 응답 대기
- I/O 대기 중 gevent hub로 제어권 전환 (yield)
- 응답 도착 시 다시 greenlet으로 컨텍스트 스위칭
- 600 greenlets (6 pods × 100)가 동시에 스위칭 → CPU 오버헤드
문제 2: M:1 모델의 한계
┌─────────────────────────────────────────────────────────────┐ │ Greenlet M:1 Mapping │ ├─────────────────────────────────────────────────────────────┤ │ │ │ ┌──────────────────────────────────────┐ │ │ │ OS Thread (1개) │ │ │ │ ┌───┐ ┌───┐ ┌───┐ ┌───┐ ┌───┐ │ │ │ │ │ G │ │ G │ │ G │ │ G │... │ G │ │ ← 100 Greenlets │ │ │ │ 1 │ │ 2 │ │ 3 │ │ 4 │ │100│ │ │ │ │ └───┘ └───┘ └───┘ └───┘ └───┘ │ │ │ │ ↓ │ │ │ │ gevent Hub │ │ │ │ (Event Loop) │ │ │ └──────────────────────────────────────┘ │ │ ↓ │ │ CPU Core 1개 ← 병목! │ │ │ └─────────────────────────────────────────────────────────────┘- Greenlet은 단일 OS 스레드에서 실행
- 아무리 greenlet을 늘려도 단일 코어만 사용
- Pod가 늘어나면 프로세스가 늘어나서 멀티코어 활용 가능
- 그러나 모든 Pod가 같은 노드에 있으면 노드 CPU가 병목
문제 3: Long-running I/O의 영향
OpenAI API 응답 시간: 15-30초 Timeline (1 greenlet): ├─── Request 전송 (10ms) ├─── I/O 대기 (yield → hub로 전환) │ ← 이 시간 동안 다른 greenlet 실행 ├─── 응답 수신 (hub → greenlet으로 스위칭) └─── 결과 처리 (50ms) 문제: 100 greenlets × 6 pods = 600개가 동시에 I/O 대기 → gevent hub가 600개 greenlet의 상태를 관리 → 스위칭 오버헤드 누적처리량 계산
Theoretical Capacity: ───────────────────── • Greenlets: 100 × 6 pods = 600 • OpenAI 응답: ~25초 (평균) • 이론적 처리량: 600 / 25 = 24 tasks/sec Observed Capacity: ────────────────── • Event Router: 80.5 events/sec (peak) • Completion: 574 / 270초 ≈ 2.13 tasks/sec Gap 원인: ───────── 1. CPU 포화로 greenlet 스위칭 지연 2. 메모리 부족으로 Pod crash 3. SSE 타임아웃 (90초) 초과
Chain of Events
600 VU 요청 시작 ↓ Ingress Gateway → ext-authz → scan-api ↓ scan-api: RabbitMQ에 Task 발행 (7.84 RPS) ↓ KEDA: Queue 증가 감지 → Worker Scale-out (3→6 pods) ↓ 각 Worker: 100 Greenlets 생성 → 600 동시 OpenAI API 호출 ↓ OpenAI API 응답 대기 (15-30초/요청) ↓ gevent hub: 600 greenlets 컨텍스트 스위칭 관리 ↓ 단일 노드 (2 cores)에서 CPU 100% 포화 ↓ 메모리 1,140MB 급증 → Pod OOMKilled/Crash ↓ Worker 수 감소 (6→3 pods) → 처리 용량 절반 감소 ↓ SSE 타임아웃 (90초) 초과 → 클라이언트 연결 종료 ↓ 33.2% Completion Rate (574 / 2,117)
Bottleneck Summary
Worker Node CPU 2 cores 100% × 4.5분 🔴 Saturated scan-api Node CPU 2 cores 65.6% ⚠️ High Worker Memory ~2GB 1,140MB peak ⚠️ Near limit Greenlets/pod 100 100 ✅ Normal RabbitMQ ∞ 748 messages ✅ Normal Event Router ~80 evt/s 80.5 evt/s ⚠️ At limit Redis - 1.7% CPU ✅ Normal PostgreSQL - 3.0% CPU ✅ Normal
Performance Baseline Comparison
200 99.8% 33s ~40% 3 250 99.9% 40s ~50% 3 300 99.9% 48s ~60% 3 400 98.2% 55s ~75% 3 500 94.0% 65s ~85% 3 600 33.2% 77s 100% 3-6
Key Findings
- 단일 노드 한계: k8s-worker-ai (2 cores)는 500 VU가 실질적 상한선
- KEDA는 정상 작동: 부하 증가 시 3→6 pods 스케일 아웃 성공
- 노드 CPU가 병목: Pod 증가해도 동일 노드에 배치되어 성능 향상 없음
- 2차 병목 존재: scan-api 노드 65.6%로 고부하 상태 관측
- Greenlet M:1 모델 한계: 단일 프로세스가 단일 코어만 활용 → 멀티코어 활용 불가
- 메모리 압박: 1,140MB 피크 후 Pod 감소 (6→3) 관측
튜닝 방안 검토
❌ Prefork 전환 불가
이전 분석에서 Prefork가 I/O-bound 워크로드에서 효과 없음을 확인했다.
이코에코 워크로드 분석: • OpenAI API 호출이 전체의 65% 차지 (vision 30% + answer 35%) • 완전한 I/O-bound 워크로드 Prefork 한계: • CPU-bound에만 효과적 • I/O 대기 시간에 프로세스가 블로킹 → 리소스 낭비 • 메모리 오버헤드 (~50-100MB per process) • Celery AsyncIO Pool은 5.6.0에서도 미지원✅ 가능한 튜닝 방안 (동일 노드 스펙)
1. Greenlet 감소 + Pod 증가 (권장)
# 현재: 3 pods × 100 greenlets = 300 (CPU 100%) # 변경: 5 pods × 50 greenlets = 250 (CPU ~65%) # deployment.yaml spec: replicas: 5 # 3 → 5 containers: - args: ["-c", "50"] # 100 → 50┌─────────────────────────────────────────────────────────────┐ │ Greenlet 분산 전략 │ ├─────────────────────────────────────────────────────────────┤ │ │ │ 현재 (CPU 100%): │ │ ┌─────────┐ ┌─────────┐ ┌─────────┐ │ │ │ Pod 1 │ │ Pod 2 │ │ Pod 3 │ │ │ │ 100 G │ │ 100 G │ │ 100 G │ = 300 greenlets │ │ └─────────┘ └─────────┘ └─────────┘ │ │ ↓ 동일 노드에서 300개 컨텍스트 스위칭 → CPU 포화 │ │ │ │ 변경 (CPU ~65%): │ │ ┌──────┐ ┌──────┐ ┌──────┐ ┌──────┐ ┌──────┐ │ │ │ 50 G │ │ 50 G │ │ 50 G │ │ 50 G │ │ 50 G │ = 250 G │ │ └──────┘ └──────┘ └──────┘ └──────┘ └──────┘ │ │ ↓ Pod당 스위칭 오버헤드 50% 감소 │ │ ↓ 프로세스 수 증가 → 멀티코어 활용 가능 │ │ │ └─────────────────────────────────────────────────────────────┘현재 3-6 100 300-600 100% 🔴 변경 4-8 50 200-400 ~65% ✅ 2. Connection Pool 추가 최적화
# 연결 수 제한으로 greenlet 병목 완화 http_client = httpx.Client( limits=httpx.Limits( max_connections=30, # 100 → 30 (제한) max_keepalive_connections=20, keepalive_expiry=60, # 30 → 60 (재사용 증가) ), )원리:
100 greenlets → 30 connections ↓ 일부 greenlet은 connection 대기 (yield) ↓ 컨텍스트 스위칭 분산 → CPU 부하 감소3. Gevent 세부 튜닝
# libuv 사용 (더 효율적인 이벤트 루프) import gevent gevent.config.loop = 'libuv' # DNS resolver 최적화 import gevent.resolver.ares gevent.config.resolver = 'ares'🔮 AsyncIO 전환 방안
Celery 5.6.0에서도 AsyncIO Pool 미지원 (참고)
AsyncIO로 전환하려면 Celery Chain을 포기하고 다음 방안 중 선택해야 한다.Option A: 단일 Task로 통합 (Celery 유지)
# 현재 (Chain) chain(vision | rule | answer | reward).apply_async() # 변경 (단일 Task) @celery_app.task def scan_pipeline_task(image_url: str, job_id: str): """4단계를 하나의 Task에서 순차 처리""" vision_result = call_openai_vision(image_url) publish_event(job_id, "vision", "completed") rule_result = apply_rules(vision_result) publish_event(job_id, "rule", "completed") answer_result = generate_answer(vision_result, rule_result) publish_event(job_id, "answer", "completed") reward_result = evaluate_reward(answer_result) publish_event(job_id, "reward", "completed") return {...}Celery 생태계 유지 (Beat, Flower) 부분 실패 시 전체 재실행 Task 간 메시지 오버헤드 제거 Chain의 장점 포기 AsyncIO 전환 시 변환 용이 Option B: arq (asyncio-native task queue)
# arq worker async def scan_pipeline(ctx: dict, image_url: str, job_id: str): """AsyncIO 네이티브 파이프라인""" client = AsyncOpenAI() vision_result = await client.chat.completions.create(...) await publish_event(job_id, "vision", "completed") rule_result = await asyncio.to_thread(apply_rules, vision_result) await publish_event(job_id, "rule", "completed") answer_result = await client.chat.completions.create(...) await publish_event(job_id, "answer", "completed") return {...} class WorkerSettings: functions = [scan_pipeline] max_jobs = 100 # 동시 처리 (greenlet 대체)네이티브 async/await Celery 생태계 포기 메모리 ~50% 절감 (2-4KB vs 4-8KB) Chain, DLQ 미지원 Event Loop 단일화 전면 코드 재작성 ⚠️ arq 재처리 한계: Chain 미지원으로 부분 실패 시 전체 재실행 필요, DLQ도 수동 구현 필요.
상세: arq: AsyncIO-native Task Queue
References
- Celery Prefork 병목 지점 분석 - I/O-bound에서 Prefork 효과 없음
- Celery Chain + Celery Events - 현재 4단계 Chain 구조
- 동시성 모델과 Green Thread - Greenlet, Coroutine 비교
- Event Loop: Gevent - gevent 동작 원리
- arq: AsyncIO-native Task Queue - AsyncIO 대안
- arq Documentation - 공식 문서
- Connection Pool Exhaustion (이전 이슈)
- 500 VU Load Test Results
k6 VU600 Test Scripts & Result
k6-sse-load-test.js0.02MBk6-load-test-vu600-2025-12-29T10-35-11-580Z.json0.00MB'이코에코(Eco²) Context > Performance' 카테고리의 다른 글
Scan API(LLM x2) Performance Test - VU 600 (0) 2026.01.27 Scan API(LLM x2) Performance Test - VU 500 (0) 2026.01.27 이코에코(Eco²) Streams & Scaling for SSE #11: Scan API 부하 테스트 (2) (0) 2025.12.29 이코에코(Eco²) Streams & Scaling for SSE #10: Scan API 부하 테스트 (1) (0) 2025.12.28 Gevent+Celery Event+SSE 50 VU 부하 테스트 병목 분석 레포트 (0) 2025.12.25