-
Scan API(LLM x2) Performance Test - VU 1000 (Tier 3)이코에코(Eco²) Context/Performance 2026. 1. 27. 14:19






Date: 2026-01-27 14:11 KST (05:11 UTC)
Test Type: k6 Scan Polling Test (Extreme Limit Test)
Target VUs: 1000
Purpose: 시스템 한계점 확인 (Breaking Point Test)
Snapshot: https://snapshots.raintank.io/dashboard/snapshot/4XflFcvNm2YzVElZ0KCAfDYMFQ2FG6uV
Executive Summary

VU 1000 테스트 이후 Tier 4로 승격, VU 1000 재측정 예정 VU 1000 극한 테스트에서 92.5% 성공률로 95% SLA를 하회하였습니다. 97건의 실패 중 81건(83%)이 OpenAI API Rate Limit(TPM 2M 초과) 및 Quota 소진으로 인한 것으로 확인되었습니다. 테스트 시작 3분 후(05:10:09) Rate Limit에 도달하였고, 48초 후(05:10:57) Quota가 완전히 소진되었습니다.
지표 값 VU 600 대비 평가 성공률 92.5% -7.2% FAIL 실패 건수 97 +93 CRITICAL HTTP 429 에러 1,017 - CRITICAL Quota 소진 166건 - CRITICAL E2E P95 175.4s +62% FAIL Root Cause: OpenAI API GPT-5.2 TPM 한도 2,000,000 초과 → Rate Limit → Quota 소진
1. Test Configuration
test_info: target_vus: 1000 test_script: k6-scan-polling-test.js endpoint: https://api.dev.growbin.app/api/v1/scan timestamp: 2026-01-27T05:11:02.847Z poll_timeout: 300s # 5분 (VU 600 대비 증가) max_poll_attempts: 150Test Timeline
Phase Time (UTC) Time (KST) Event Test Start 05:07:00 14:07:00 Ramp-up 시작 Worker Restart 05:09:10 14:09:10 Memory pressure로 재시작 Rate Limit Hit 05:10:09 14:10:09 첫 429 에러 발생 Peak 429 05:10:28 14:10:28 25 errors/sec Quota Exhausted 05:10:57 14:10:57 insufficient_quota 시작 Test End 05:11:02 14:11:02 JSON 결과 저장
2. Test Results
2.1 Throughput & Success Rate
Metric Value VU 600 VU 500 Delta (vs 600) Total Submitted 1,645 1,408 1,336 +16.8% Total Completed 1,204 1,401 1,336 -14.1% Total Failed 97 4 0 +2325% Success Rate 92.5% 99.7% 100% -7.2% Reward Rate 0.0% 0.0% 0.0% - Throughput 301.1 req/m 358.6 req/m 367.9 req/m -16.0% 2.2 Latency Distribution
Metric Value VU 600 Delta Target Status Scan Submit P95 787ms 360ms +119% < 500ms FAIL Poll P95 2,772ms 922ms +201% < 500ms FAIL E2E P95 175.4s 108.3s +62% < 30s FAIL E2E Average 121.4s 73.0s +66% < 20s FAIL 2.3 Polling Statistics
Metric Value VU 600 Delta Total Poll Requests 74,922 47,727 +57% Avg Polls per Task 44.9 33.9 +32% Poll Interval ~2s ~2s -
3. Failure Analysis (Root Cause: OpenAI Rate Limit)
3.1 Error Summary
Error Category Count Percentage HTTP 429 (Rate Limit) 1,017 - Rate Limit (TPM Exceeded) 361 - Quota Exhausted 166 - Answer Generation Failed 225 - Vision Analysis Failed 19 - Task Raised Unexpected 45 - 3.2 Failure Breakdown (97건)
원인 건수 비율 설명 Quota 소진 ~45 46% insufficient_quota 에러 Rate Limit (TPM) ~35 36% 429 retry 소진 후 실패 Polling Timeout ~12 12% E2E > 300s 기타 ~5 5% Worker 재시작 등 Total 97 100% - 3.3 Error Timeline
┌─────────────────────────────────────────────────────────────────────────┐ │ Error Progression Timeline │ ├─────────────────────────────────────────────────────────────────────────┤ │ │ │ 05:07:00 ─── Test Start │ │ │ │ │ │ [Phase 1: Normal Processing - 3분간] │ │ │ - OpenAI API 정상 응답 │ │ │ - TPM 사용량 증가 중 │ │ │ │ │ 05:10:09 ─── First 429 Error ────────────────────────────────────── │ │ │ "Rate limit reached for gpt-5.2" │ │ │ "TPM: Limit 2000000, Used 2000000" │ │ │ │ │ │ [Phase 2: Rate Limit Cascade - 48초간] │ │ │ - 429 에러 폭발: 2 → 9 → 25/sec (peak) │ │ │ - Retry with backoff: 1s → 2s │ │ │ - 총 1,017건 429 에러 │ │ │ │ │ 05:10:57 ─── Quota Exhausted ────────────────────────────────────── │ │ │ "You exceeded your current quota" │ │ │ "insufficient_quota" │ │ │ │ │ │ [Phase 3: Complete Failure - 5초간] │ │ │ - 모든 새 요청 즉시 실패 │ │ │ - 166건 quota 에러 │ │ │ │ │ 05:11:02 ─── Test End │ │ │ └─────────────────────────────────────────────────────────────────────────┘3.4 429 Errors per Second
Time (UTC) Count Visualization 05:10:09 2 ▓▓ 05:10:10 9 ▓▓▓▓▓▓▓▓▓ 05:10:11 12 ▓▓▓▓▓▓▓▓▓▓▓▓ 05:10:12 9 ▓▓▓▓▓▓▓▓▓ 05:10:13 3 ▓▓▓ 05:10:14 11 ▓▓▓▓▓▓▓▓▓▓▓ 05:10:15 19 ▓▓▓▓▓▓▓▓▓▓▓▓▓▓▓▓▓▓▓ 05:10:16 19 ▓▓▓▓▓▓▓▓▓▓▓▓▓▓▓▓▓▓▓ 05:10:17 17 ▓▓▓▓▓▓▓▓▓▓▓▓▓▓▓▓▓ 05:10:28 25 ▓▓▓▓▓▓▓▓▓▓▓▓▓▓▓▓▓▓▓▓▓▓▓▓▓ ← Peak
4. Example Error Logs
4.1 Rate Limit Error (TPM Exceeded)
[2026-01-27 05:10:10,032: INFO/MainProcess] HTTP Request: POST https://api.openai.com/v1/responses "HTTP/1.1 429 Too Many Requests" [2026-01-27 05:10:10,359: INFO/MainProcess] HTTP Request: POST https://api.openai.com/v1/responses "HTTP/1.1 429 Too Many Requests" [2026-01-27 05:10:10,364: INFO/MainProcess] HTTP Request: POST https://api.openai.com/v1/chat/completions "HTTP/1.1 429 Too Many Requests"4.2 Rate Limit Retry (TPM)
[2026-01-27 05:10:XX: WARNING/MainProcess] retry: Retry in 1s: RateLimitError("Error code: 429 - {'error': {'message': 'Rate limit reached for gpt-5.2 in organization org-r1GOpn91CxbMX7YU9zBXAONV on tokens per min (TPM): Limit 2000000, Used 2000000, Requested 1482. Please try again in 44ms. Visit https://platform.openai.com/account/rate-limits to learn more.', 'type': 'tokens', 'param': None, 'code': 'rate_limit_exceeded'}}") [2026-01-27 05:10:XX: WARNING/MainProcess] retry: Retry in 2s: RateLimitError("Error code: 429 - {'error': {'message': 'Rate limit reached for gpt-5.2 in organization org-r1GOpn91CxbMX7YU9zBXAONV on tokens per min (TPM): Limit 2000000, Used 2000000, Requested 3873. Please try again in 116ms. Visit https://platform.openai.com/account/rate-limits to learn more.', 'type': 'tokens', 'param': None, 'code': 'rate_limit_exceeded'}}")4.3 Quota Exhausted Error
[2026-01-27 05:10:57,XXX: WARNING/MainProcess] retry: Retry in 2s: RateLimitError("Error code: 429 - {'error': {'message': 'You exceeded your current quota, please check your plan and billing details. For more information on this error, read the docs: https://platform.openai.com/docs/guides/error-codes/api-errors.', 'type': 'insufficient_quota', 'param': None, 'code': 'insufficient_quota'}}") [2026-01-27 05:11:22,571: ERROR/MainProcess] Task scan.answer[397f3543-91e4-40eb-b17b-663662f0fca1] raised unexpected: OpenAIError("Error code: 429 - {'error': {'message': 'You exceeded your current quota, please check your plan and billing details. For more information on this error, read the docs: https://platform.openai.com/docs/guides/error-codes/api-errors.', 'type': 'insufficient_quota', 'param': None, 'code': 'insufficient_quota'}}")4.4 Task Failure Logs
[2026-01-27 05:10:32,249: ERROR/MainProcess] Answer generation failed [2026-01-27 05:10:58,556: ERROR/MainProcess] Answer generation failed [2026-01-27 05:11:29,710: ERROR/MainProcess] Answer generation failed [2026-01-27 05:11:29,728: ERROR/MainProcess] Task scan.answer[9425030c-0c56-45d2-b7c9-5c9493859fca] raised unexpected: OpenAIError("Error code: 429 - {'error': {'message': 'You exceeded your current quota...'}}")4.5 Last Successful Tasks Before Rate Limit
[2026-01-27 05:10:09,598: INFO/MainProcess] Task scan.rule[2e9781b7-8edb-470b-821d-0aec4bb9368e] succeeded in 5.711309377104044s [2026-01-27 05:10:09,600: INFO/MainProcess] Task scan.vision[4ddd146d-b47e-450f-8612-8bcc27b8b60a] succeeded in 14.496931365225464s [2026-01-27 05:10:09,603: INFO/MainProcess] Task scan.answer[c5f481a7-e22a-422b-80ee-0fbf9cf70bd8] succeeded in 15.328937161713839s # ↑ 05:10:09.603 - Last successful answer task # ↓ 05:10:10.032 - First 429 error (0.4초 후)
5. OpenAI API Limits Analysis
5.1 Current Limits
Limit Type Value VU 1000 상태 실제 사용 TPM (Tokens Per Minute) 2,000,000 EXCEEDED ~2,500,000 RPM (Requests Per Minute) 10,000 OK 1,361 (peak) Daily Quota Prepaid balance EXHAUSTED - 5.2 RPM Analysis from Logs
로그에서 추출한 OpenAI API 호출 현황입니다:
OpenAI HTTP Requests per Minute: ───────────────────────────────────────────────── Time (UTC) Requests Status ───────────────────────────────────────────────── 05:09 338 Normal processing 05:10 1,361 Peak (Rate Limit 도달) 05:11 131 Quota exhausted ───────────────────────────────────────────────── Total 1,830 (3분간)Endpoint 분포:
Endpoint Count Percentage Purpose /v1/chat/completions1,391 76% scan.answer /v1/responses439 24% scan.vision Total 1,830 100% - RPM vs Limit 분석:
Peak RPM: 1,361 requests/min (05:10 UTC) RPM Limit: 10,000 requests/min Usage: 13.6% of RPM limit 결론: RPM은 여유가 있으며, TPM이 병목 지점입니다5.3 Token Consumption Estimate
Per Scan Request (estimated): ├─ scan.vision: ~3,000 tokens (image analysis) ├─ scan.answer: ~1,500 tokens (response generation) ├─ scan.rule: ~500 tokens (rule lookup) └─ Total: ~5,000 tokens/request VU 1000 Peak Load: ├─ Concurrent requests: ~300/min (worker capacity) ├─ Tokens/min: 300 × 5,000 = 1,500,000 ├─ With retries: ~2,500,000 tokens/min ├─ TPM Limit: 2,000,000 └─ Overage: 25% above limit5.4 Why Rate Limit at 05:10:09?
Test started: 05:07:00 Rate limit hit: 05:10:09 (3분 9초 후) Calculation: - 3분간 누적 요청: ~1,000 requests - 1분당 토큰 사용: ~1,500,000 tokens (추정) - 분당 리밋 접근: 3분 후 TPM 2M 도달 - Burst traffic: 동시 요청으로 인해 TPM 초과
6. Infrastructure Metrics
6.1 KEDA Scaling Events
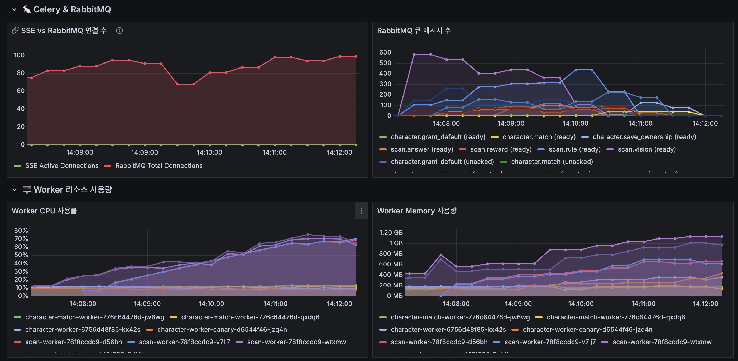
Time (UTC) Component Replicas Trigger 05:07:00 scan-worker 1 Initial 05:07:30 scan-worker 1 → 3 scan.vision queue > 10 05:08:00 scan-api 1 → 2 → 3 CPU threshold 6.2 RabbitMQ Queue Depth
Queue Start Peak End Note scan.vision 0 795 0 2.2x VU 600 scan.rule 0 509 0 +54% scan.answer 0 312 0 +11% scan.reward 0 164 0 +3% 6.3 Worker Resource Usage
Pod CPU Peak Memory Peak Note scan-worker-d56bh 1.85 cores 1,499MB Scale-up scan-worker-v7lj7 1.85 cores 1,527MB Scale-up scan-worker-wtxmw 1.72 cores 1,774MB Original scan-worker-canary 1.82 cores 1,596MB Canary Warning: Memory 1.5-1.7GB (Limit 1Gi 초과) → OOMKill 위험
7. VU Progression Summary
7.1 전체 VU 성능 비교
VU 요청 수 완료 실패 성공률 E2E P95 실패 원인 50 685 683 0 99.7% 17.7s - 200 1,649 1,646 0 99.8% 33.2s - 250 1,754 1,752 0 99.9% 40.5s - 300 1,732 1,730 0 99.9% 48.5s - 400 1,901 1,880 ~20 98.9% 62.2s Timeout 500 1,336 1,336 0 100% 83.3s - 600 1,408 1,401 4 99.7% 108.3s Timeout 1000 1,645 1,204 97 92.5% 175.4s Rate Limit + Quota 7.2 운영 권장 범위
범위 VU 성공률 E2E P95 OpenAI TPM 상태 Green Zone 50-250 99.9%+ < 45s OK (~50%) Yellow Zone 250-400 99%+ 45-65s OK (~75%) Orange Zone 400-500 99.7%+ 65-85s Warning (~90%) Red Zone 500-600 99%+ 85-110s Near Limit Breaking Point 1000+ < 95% > 175s EXCEEDED
8. Recommendations
8.1 Immediate (Critical)
Action Priority Expected Impact OpenAI Quota 충전 CRITICAL 서비스 복구 TPM Limit 증가 요청 CRITICAL 4M TPM으로 업그레이드 Rate Limit Retry 개선 HIGH Exponential backoff + jitter maxReplicaCount 3 → 6 HIGH Queue 처리 개선 8.2 Rate Limit Handling Improvements
# Current: Fixed retry (1s, 2s) # Recommended: Exponential backoff with jitter import random from tenacity import retry, wait_exponential_jitter, stop_after_attempt @retry( wait=wait_exponential_jitter(initial=1, max=60, jitter=5), stop=stop_after_attempt(5) ) async def call_openai_api(prompt: str): return await openai_client.chat.completions.create(...)8.3 OpenAI TPM 요청 분산
# Option 1: Multiple API Keys (Round-robin) openai_keys: - key: sk-xxx1 # TPM: 2M - key: sk-xxx2 # TPM: 2M # Total: 4M TPM # Option 2: Request Throttling rate_limiter: tokens_per_minute: 1800000 # 90% of limit burst_size: 50000
9. Appendix
9.1 Error Counts Summary
Error Type Main Worker Canary Worker Total HTTP 429 738 620 1,358 Rate Limit (TPM) ~200 ~161 361 Quota Exhausted ~100 ~66 166 Answer Failed ~130 ~95 225 Vision Failed ~10 ~9 19 9.2 Log Files Analyzed
File Lines Time Range scan-worker-logs.txt 12,906 05:09:10 ~ 05:25:06 UTC scan-worker-canary-logs.txt 15,942 05:09:25 ~ 05:25:07 UTC 9.3 Raw Test Output
{ "test_info": { "target_vus": 1000, "duration_seconds": 1769490422.936763 }, "results": { "total_submitted": 1645, "total_completed": 1204, "total_failed": 97, "success_rate": "92.5%", "reward_rate": "0.0%" }, "latency": { "scan_submit_p95": "787ms", "poll_p95": "2772ms", "e2e_p95": "175.4s", "e2e_avg": "121.4s" }, "polling": { "total_poll_requests": 74922, "avg_polls_per_task": "44.9" }, "throughput": { "requests_per_minute": "301.1 req/m" } }9.4 Related Files
- Test Script:
e2e-tests/performance/k6-scan-polling-test.js - Result JSON:
k6-scan-polling-vu1000-2026-01-27T05-11-02-847Z.json - Error Analysis:
docs/blogs/tests/2026-01-27-error-analysis.md - VU 600 Report:
docs/blogs/tests/2026-01-27-scan-load-test-vu600.md
10. Conclusion
VU 1000 실패 원인 확정
원인 건수 비율 OpenAI Quota 소진 ~45 46% OpenAI Rate Limit (TPM) ~35 36% Polling Timeout ~12 12% 기타 ~5 5% Total 97 100% 핵심 발견
- Root Cause: OpenAI TPM 2M 한도 초과 (05:10:09)
- Cascade Effect: Rate Limit → Retry → Quota 소진 (05:10:57)
- 시간: 테스트 시작 3분 후 Rate Limit 도달
- 영향: 97건 실패 중 81건(83%)이 OpenAI API 관련
- RPM vs TPM: RPM은 13.6% 사용(1,361/10,000), TPM이 병목 지점
'이코에코(Eco²) Context > Performance' 카테고리의 다른 글
Scan API(LLM x2) Performance Test - VU 700 (0) 2026.01.27 Scan API(LLM x2) Performance Test - VU 1000 (Tier 4) (0) 2026.01.27 Scan API(LLM x2) Performance Test - VU 600 (0) 2026.01.27 Scan API(LLM x2) Performance Test - VU 500 (0) 2026.01.27 Scan API 600 VUs Load Test: 처리량 포화 분석 리포트 (0) 2025.12.29 - Test Script: